- SUI is priced at $3.27 with higher volume, reflecting weakness after a 5.58% weekly decline.
- RSI at 41.86 and MACD crossover confirm bearish momentum with limited recovery signals.
- Support at $3.27 is critical, resistance stands at $3.53, and risk increases below $3.20.
SUI may encounter additional volatility as a consequence of the expanding trading volume, which suggests a successful market movement. The 61.37% increase in volume to $896.59 million may trigger price volatility that will provide both upward and downward opportunities.
Currently trading at $3.27, SUI has lost 0.68% on the previous day and 5.58% in the previous week. This indicates that there is continuing selling pressure, and the large volume indicates that traders are still very active in the token.

Source: CoinMarketCap
SUI Faces Critical Price Zone at $3.27
Crypto analyst BitGuru highlighted that SUI is trading at $3.27, a figure that is very crucial to its immediate trend. As long as this support is intact, buyers may seek to push the price to higher levels, with the next resistance level being at 3.53.
An explicit breakout of more than $3.53 can open space towards gaining to $3.90. Nevertheless, once the token approaches below $3.20, analysts caution that it may attract more selling pressure and trigger a further fall.

Source: X
Also Read: JASMY Breakout Looms: Bulls Target Explosive Rally Toward $0.040
RSI Below Neutral Marks Ongoing Selling Pressure
The Relative Strength Index (RSI) stands at 41.86. This is below the neutral 50 level and a sign of weak momentum. While not yet in oversold territory, the reading points to persistent selling pressure. The traders usually consider this range as an indication that the market can turn downwards or make a partial recovery.
The MACD line stands at -0.1016, whereas the signal line stands at -0.0637. The histogram is -0.0378, which validates a bearish crossover. Such an arrangement implies sustained fragility unless a turnaround comes soon.

Source: TradingView
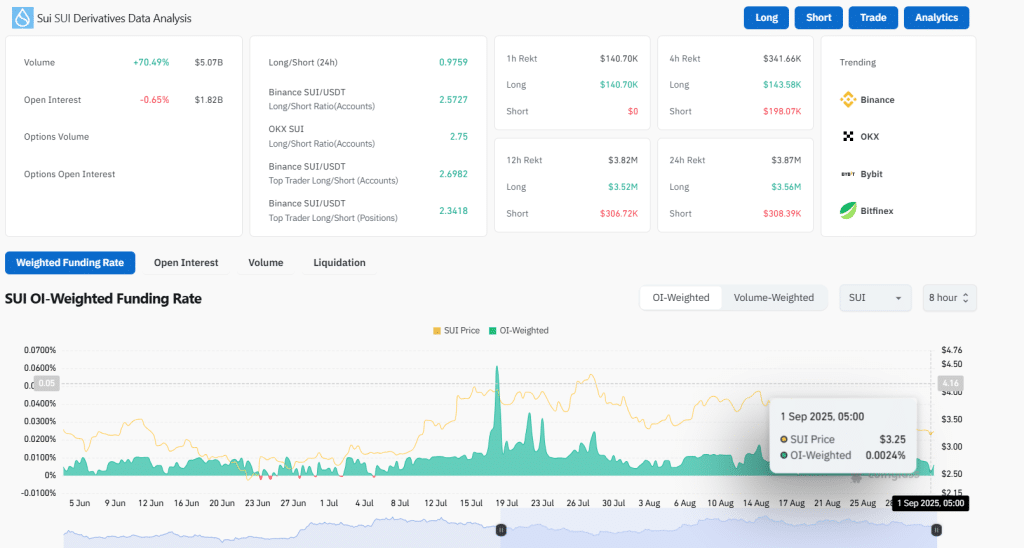
SUI Volume Surges as Open Interest Slips
According to CoinGlass data, the trading volume increased by 70.49 percent to reach $5.07 billion. Open interest fell 0.65 percent to $1.82 billion, indicating that there were positions cut. The OI-weighted funding rate is 0.0024%, indicating that leveraged traders have a balanced outlook.

Source: CoinGlass
The future of SUI is unclear. The technical picture is bearish, yet the high activity remains in sight of the token. Support is now a challenge that must be maintained. This might be conducive to a second round of buying, whereas a failure would prompt more drastic falls.
SUI is exposed to high volatility, with volume up and technicals showing weakness. The subsequent steps will be based on buyers defending major support or sellers pushing the token down. The participants of the market are still active, so a sharp change in prices is still a possibility in a short-term period.
Also Read: Metaplanet Expands Bitcoin Holdings to 20,000 BTC as Treasury Strategy Accelerates
How would you rate your experience?